汽车传动系统的组成和功用
一、汽车传动系统的组成和功用
1.传动系统的组成
机械式传动系统主要由离合器、变速器、万向传动装置和驱动桥组成。其中万向传动装置由万向节和传动轴组成,驱动桥由主减速器和差速器组成。

液力机械式传动系统主要由液力变矩器、自动变速器、万向传动装置和驱动桥组成。

2.传动系统的功用
(1)减速增矩:发动机输出的动力具有转速高、转矩小的特点,无法满足汽车行驶的基本需要,通过传动系统的主减速器,可以达到减速增矩的目的,即传给驱动轮的动力比发动机输出的动力转速低,转矩大。
(2)变速变矩 :发动机的最佳工作转速范围很小,但汽车行驶的速度和需要克服的阻力却在很大范围内变化,通过传动系统的变速器,可以在发动机工作范围变化不大的情况下,满足汽车行驶速度变化大和克服各种行驶阻力的需要。
(3)实现倒车 :发动机不能反转,但汽车除了前进外,还要倒车,在变速器中设置倒档,汽车就可以实现倒车。
(4)必要时中断传动系统的动力传递:起动发动机、换档过程中、行驶途中短时间停车(如等候交通信号灯)、汽车低速滑行等情况下,都需要中断传动系统的动力传递,利用变速器的空档可以中断动力传递。
(5)差速功能:在汽车转向等情况下,需要两驱动轮能以不同转速转动,通过驱动桥中的差速器可以实现差速功能。
二、汽车传动系统的布置方案
1.发动机前置后轮驱动(FR) (简称前置后驱动)Front-engine Rear-drive

发动机前置后轮驱动(FR)主要用于货车、部分客车和部分高级轿车







发动机前置后轮驱动
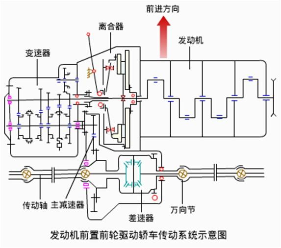
2.前置前驱动(FF) 是在轿车上逐渐盛行的布置形式,具有结构紧凑、减小轿车的质量、降低地板的高度、改善高速时的操纵稳定性等优点。Front-engine Front-drive

(1)发动机横置
特点:是发动机曲轴轴线与车轮轴线平行,主减速器可以采用圆柱齿轮传动。



(2)发动机纵置
特点:是发动机曲轴轴线与车轮轴线垂直,主减速器必须采用圆锥齿轮传动。


发动机前置前轮驱动
3.后置后驱动(RR) 特点是发动机布置在后轴之后,用后轮驱动。主要用于大中型客车和少数跑车。Rear-engine Rear-drive



4.中置后驱动(MR) 特点是发动机布置在前后轴之间,用后轮驱动。用于跑车和少数大中型客车。Middle-engine Rear-drive



5.全轮驱动(AWD) 特点是传动系统增加了分动器,动力可以同时传给前后轮。主要用于越野车及重型货车。







发动机全轮驱动
三、汽车传动系统的类型
汽车传动系统有机械式、液力式和电力式等。
1.液力式传动系统
(1)液力机械式传动系统 特点是组合运用液力传动和机械传动。液力传动是指利用液力变矩器传动,机械传动是指利用自动变速器、万向传动装置和驱动桥传动。

(2)静液式传动系统
特点是通过液体传动介质静压力能的变化传递动力,利用发动机带动油泵产生静压力,通过控制装置控制液压马达转速,用一个液压马达带动驱动桥或用两个液压马达直接驱动两个驱动轮。静液式传动系统的主要缺点是:机械效率低、造价高、使用寿命短,可靠性差等,故还没有得到广泛应用。

2.电力式传动系统
